The Button. Originally an April Fools Day joke / prank / experiment / curiosity, this simple and strange creation has become an internet phenomenon with countless resources being invested in it. On 4/1/2015, Reddit announced a new feature, The Button. The concept is very simple. There is a button. It controls a shared timer which is counts down from 60 seconds. Pressing the button resets the timer back to 60 seconds (for everyone) and it restarts the countdown. Anybody with a free Reddit account created before 4/1/2015 is allowed to press the button, but only once, ever. That’s it.
And that is all there is to it. A pretty simple concept. Something that probably should’ve lasted a couple of minutes, maybe an hour or two, and then been gone, right? Nope! Instead it’s turned into a phenomenon which has been running perpetually for over two straight weeks with over 750,000 button presses thus far and no end in sight.
The is one additional twist to the button. When you press the button your one and only time, your account is branded with the time, and a color, indicating what time you pressed it. And others can see this. This little twist has allowed for the possibility of an incredible amount of interesting data visualizations surrounding the enigma that is, The Button.
The circumstances above make The Button a really interesting data source. It produces a constant stream of data (making real-time analytics valuable) and that data is time stamped and color coded based on how much time was remaining at the time of the press making for some very interesting visualizations.
For the do-it-yourselfer, the data is being constantly recorded and stored here (warning, 30+ MB text file) as well as other locations linked below in the references. Given the accessibility of the data, numerous visualizations have popped up to display and analyze the data from the button which are continually being enhanced. As soon as The Button was launched on 4/1, people started to realize it’s potential and the scramble to develop tools to monitor, collect, and visualize the data began. By 4/3, there was a robust suite of tools available which have been continually improving since then. As of this writing, a few of my favorite visualizations are below.
1) “The Button Monitor” was one of the earlier button visualizations which has improved daily. This is a javascript based implementation which presents real-time information about the current time left on the button timer as well as all previous clicks since the page was loaded. As the timer counts down, the bar on the right side grows and changes color. Once pressed, the graph shrinks slightly to make room for a new bar on the right. Summary information is given for all of the known colors since the page was loaded.
2.) The “Reddit Button Clicks Over Time” chart shows the relationship between the cumulative number of clicks as well as the time remaining when clicked.
3) This simple chart gives a summary of the time left by color over time, which shows the expected slowly downward trending line.
4) “The Button Snitch” is one of the most popular and advanced visualizations. This one is very similar to “The Button Monitor” above, but used moving circles to create points instead of bars.
The smaller points allow for much more data to be shown in a single chart than with the bar chart which “The Button Monitor” makes use of.
5) The first “Violin Plot” of all button presses was created as a static (not yet live) image, but will hopefully show live data soon. The white areas within the bars represent the distribution at that level.
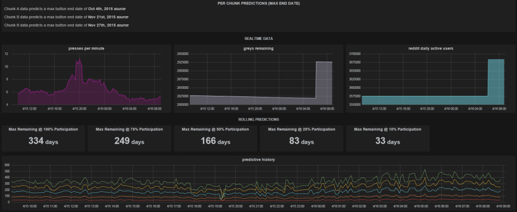
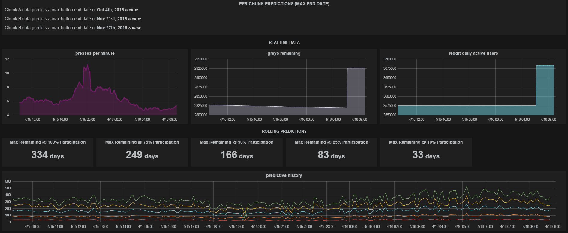
6) All of the previous visualizations dealt with the past and present. What times has the button shown and what does it show now? “The Button Death Clock” attempts to use this information to predict via various algorithm how long the button will continue on. I wonder if the creator had any idea that his sixty second clock could potentially go for 334 days? We’ll see if it makes it that far! Until then, it’s entertaining to watch!

“The Button Death Clock” – https://www.hostedgraphite.com/7cc81a60/grafana/#/dashboard/temp/42f71509c59f551d40d77e57b39e76115a117f7a
Additional Resources








